ELK DMARC offers robust DMARC report parsing and visualization, allowing users to gain insights into their email authentication. It's built to leverage the power of Elasticsearch, Logstash, and Kibana (the ELK stack) for comprehensive data analysis. This means it provides detailed breakdowns of DMARC, SPF, and DKIM results, helping identify legitimate and fraudulent email sources.
A key strength is its ability to provide a granular view of email traffic, distinguishing between DMARC compliant, non-compliant, and quarantined messages. As a self-hosted solution, it gives full control over data, which is a significant advantage for organizations with strict data sovereignty or privacy requirements.
How easy is this product to use
User experience
The user experience with ELK DMARC is heavily dependent on one's familiarity with the ELK stack. Since it's a self-hosted solution, the initial setup involves a significant amount of technical expertise, including deploying Docker, configuring Logstash for DMARC XML ingestion, and setting up Elasticsearch and Kibana. This isn't a click-and-go solution, so be prepared for some heavy lifting.
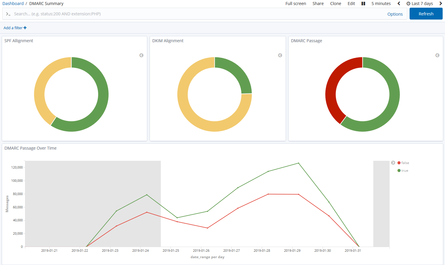
Once configured, the visualization in Kibana provides a powerful, albeit somewhat intimidating, interface. Users comfortable with creating custom dashboards and queries in Kibana will find it highly flexible. For those new to the ELK stack, there's a steep learning curve to navigate the dashboards and extract meaningful insights without a dedicated, simplified DMARC-specific interface.
How good is the support
Support
As an open-source, self-hosted project, formal support for ELK DMARC is not available in the traditional sense. Users rely on community resources, GitHub issues, and personal expertise for troubleshooting and guidance. This means solutions to problems might require significant research or deep diving into documentation and code.
For organizations without dedicated IT or DevOps teams experienced in managing the ELK stack and Docker environments, this lack of direct support can be a significant hurdle. It's a do-it-yourself approach, which while empowering for some, can be a time sink for others.
Who should use this product
Suitability
ELK DMARC is best suited for organizations with significant technical resources, particularly those with existing ELK stack deployments and a strong in-house DevOps or IT team. It's an excellent choice for enterprises that require absolute control over their data, and prefer a self-hosted solution for compliance or security reasons. For these users, the customization options and transparency are highly valuable.
For Managed Service Providers (MSPs), ELK DMARC could be a viable option if they have the internal expertise to deploy and manage it for multiple clients, potentially requiring significant infrastructure investment. However, for Small to Medium Businesses (SMBs) or those lacking robust technical teams, the complexity of setup and the absence of direct support make it less ideal. The overhead of maintaining the ELK stack can quickly outweigh the benefits for smaller operations.
ELK DMARC feature set
ELK DMARC
DMARC report analysis
Detailed parsing and visualization of DMARC aggregate reports.
Source detection
Identifies all sending sources, legitimate or otherwise.
Forward detection
Detects email forwarding to prevent DMARC failures.
Requires advanced Kibana configuration and interpretation
Spoof detection
Alerts on unauthorized use of your domain.
Notifications and alerts
Receive alerts for critical DMARC events.
Requires ELK stack alert configuration
Reporting
Generate custom reports on DMARC compliance.
Via Kibana dashboards
API
Programmatic access to DMARC data.
Requires direct Elasticsearch API integration
Multi-tenancy
Manage multiple domains or clients from a single account.
Requires custom ELK stack setup
SPF flattening
Reduces SPF lookups to stay within DNS limits.
Hosted DMARC
Managed DMARC record hosting.
Self-hosted solution, no hosted DMARC
Blocklists and reputation
Monitors domain and IP reputation on major blocklists.
Not an inherent feature of ELK DMARC
AI copilot
AI-powered assistance for DMARC configuration and analysis.
Not part of the open-source ELK DMARC project
DNS monitoring
Monitors critical DNS records for changes.
Not an inherent feature of ELK DMARC
Self hostable
Ability to host the software on your own infrastructure.
ELK DMARC's primary drawbacks revolve around its self-hosted nature and reliance on the broader ELK stack. The setup is complex, requiring significant technical expertise in Docker, Elasticsearch, and Logstash, making it inaccessible for less technical teams. The ongoing maintenance, security patching, and resource management are entirely the user's responsibility, which can become a considerable operational overhead. There's also no dedicated customer support, limiting troubleshooting to community forums and self-help.
We have pulled the average ratings from G2 for ELK DMARC, and also included the most recent negative reviews for ELK DMARC in full. Positive reviews tend to have less detail and have a higher chance of being fraudulent, so negative reviews are a better signal for your decision.
ELK DMARC
0 / 5(0)
No G2 reviews
G2 is the most popular review platform for DMARC products, so this is a strong signal that this product is not popular.
Pricing
The pricing structures are fundamentally different, with ELK DMARC being a free, self-hosted solution incurring only infrastructure costs, while Suped offers a tiered subscription model with a generous free plan.